PNL Reporting
An overview of the Wick Hunter PNL Reporting page.



Last updated
An overview of the Wick Hunter PNL Reporting page.
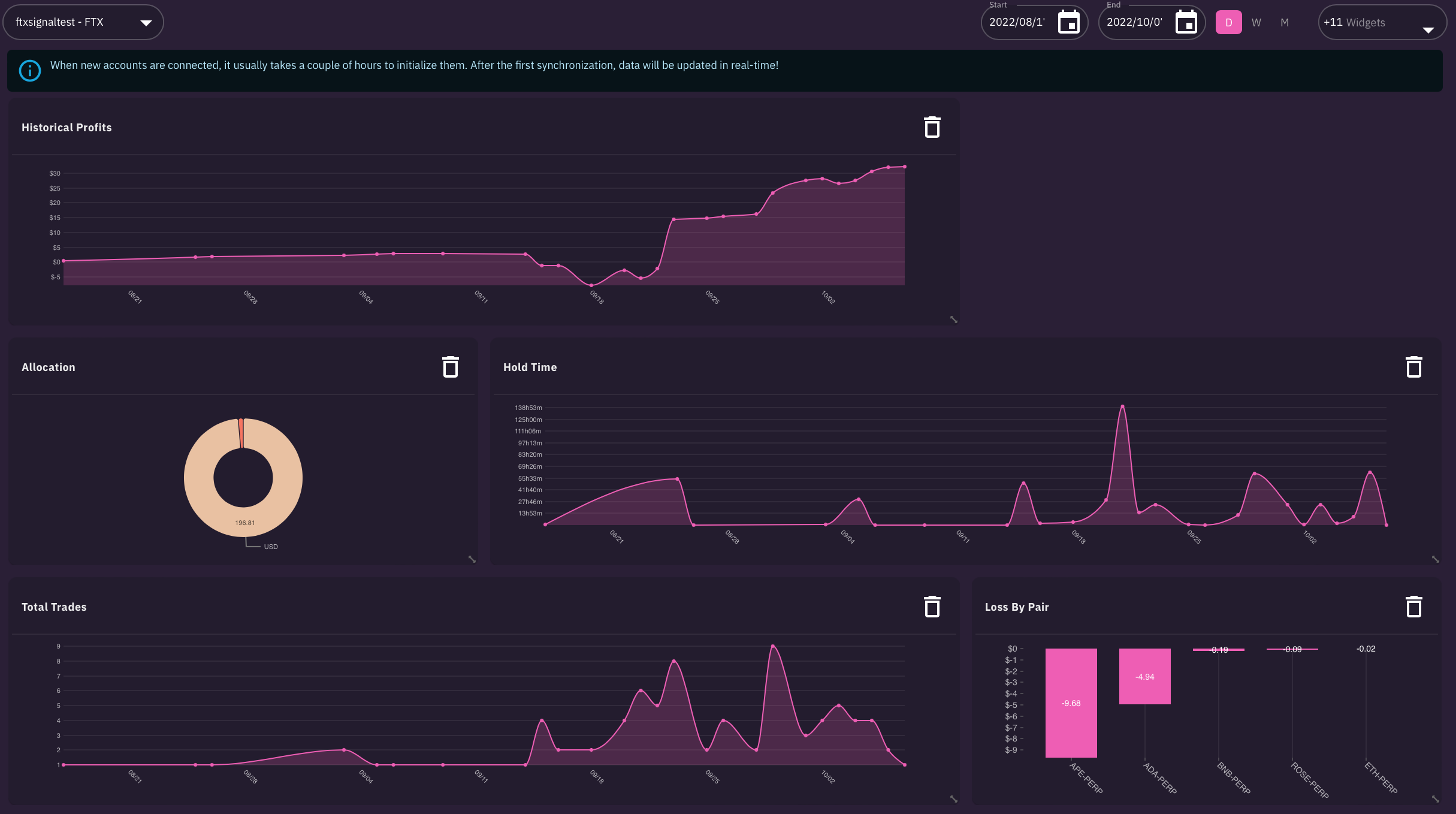
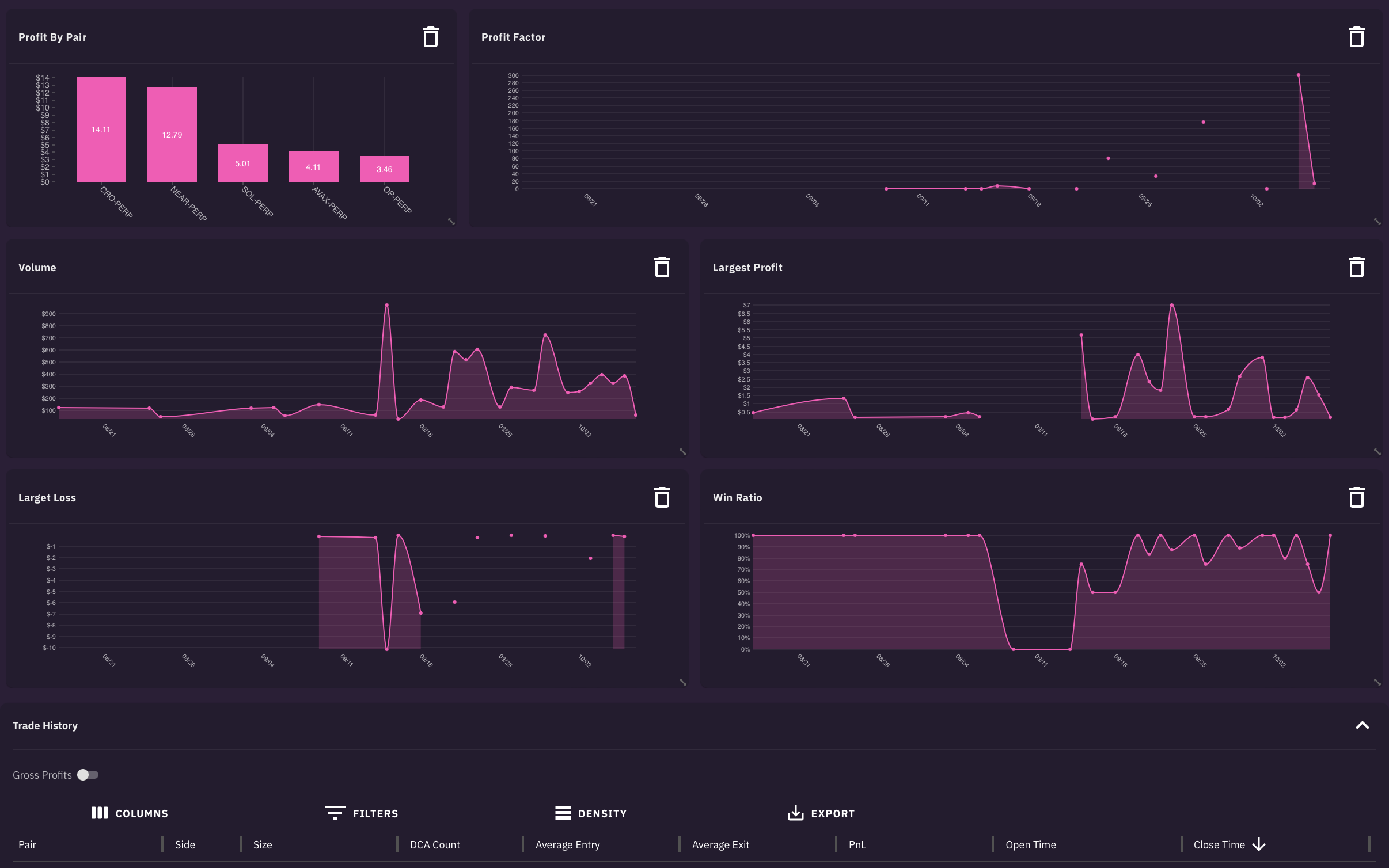
Here you can find very detailed PNL information. It is split out in different graphs. On the bottom is a list of all trades.

First select your account and the timeframe. After that it will show you all the PNL details. You can remove and re-add items which you want to be displayed on the page. Also you can rearrange them and resize each item.


Last updated